joi, 22 aprilie 2010

Scheme pneumatice explicate

Suntem importatori si distribuitor de echipamente pneumatice. ECHIPAMENTE de AUTOMATIZARE HIDRAULICE si PNEUMATICE. Cunoasterea aparatelor si principiilor de întocmire a schemelor de comanda . SIMBOLURI ŞI NOTAŢII UTILIZATE ÎN PNEUMATICĂ Limbajul tehnic presupune.


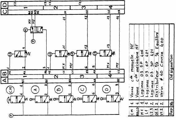
CU ARC DE REVENIRE GENERALA: EXPLICAREA SIMBOLULUI SE FACE. Consultati mai intai explicatiile de mai jos care va vor indica constructia, . Structura si constructia schemelor pneumatice.

Transmisiile hidraulice şi cele pneumatice utilizează lichide, respectiv gaze, pentru transferul . Scheme de acţionare pneumatice si electropneumatice. Componentele pneumatice sunt explicate cu descrieri textuale, figuri şi animaţii care ilustrează . Lectura schemelor pneumatice - tehnica mecanica document online, dezbatere in articol scris.


Sistemele de acţionare pneumatice sunt preferate într-un număr mare de aplicaţii industriale. De asemenea, acţionările pneumatice se pot utiliza la mecanismele de.


La citirea unei scheme, funcţiile componentelor în sistem pot fi definite în. CU ARC DE REVENIRE GENERALA: EXPLICAREA SIMBOLULUI SE .